A method of self-similar monitoring for the edge.
Properly monitoring a fleet of devices is an evolving art. One of the current leaders in the server world for application and hardware monitoring is
Prometheus, both for bare metal and as a first-class citizen in the Kubernetes world. In order to reduce the friction between the edge and the cloud, this project will deploy a Prometheus stack to monitor an entire fleet of
balenaCloud devices (from a balena device, nonetheless!).
We have
showcased Prometheus a few
other times, and this tutorial expands on those to provide a fair bit more functionality.
This demo is the first part of a series on how to monitor your stack & fleet with Prometheus, everything from service discovery to instrumentation to alerting. Stay tuned for future updates!
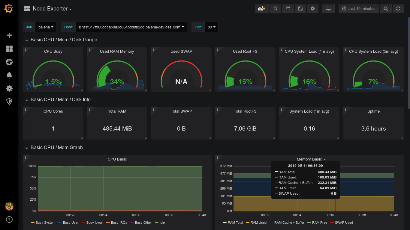
The finished product:

Goals
Here are our goals with this tutorial:
- Prometheus monitoring stack monitoring a discovered fleet (from the fleet nonetheless!)
- Integrated Grafana for visualization also deployed to balena device(s)
- Service discovery mechanism to automatically detect new devices
- Basic machine monitoring deployed to a device using one open source exporter to expose service metrics
- Note: for this tutorial, we originally limited ourselves to one open source exporter (exporters are services that expose metrics for Prometheus to ingest) for simplicity's sake. See the addendum below for deploying any number of exporters!
Requirements
- Two applications, one to do the monitoring (let us call this
monitor) and one to be monitored (call this application thingy)
- This design is especially powerful if the application is multicontainer, though it need not be.
Set up
monitor application
-
The monitoring stack can be deployed to many different locations. In this example, we will deploy it to balenaCloud and run it on a device within the fleet.
Sign up for free if you don’t already have an account.
-
Start by creating an application to deploy to. For the sake of the demo, let us call it monitor.
-
Since the service discovery is configured purely via an environment variable, we will want to preset some to ensure our monitoring starts up without a hitch.
-
Generate an API key and save the key in your application as an environment variable named
API_KEY.
-
If you plan to monitor remotely (i.e. via the public URLs), set an environment variable USE_PUBLIC_URLS to true
-
Next, clone the example repository
here and push it to your
newly-created application using
balena push (
read more).
-
If you now enable the
public URL of the device(s) running the
monitor application and navigate to the public URL, you should be able to view and access your very own Grafana instance.
- Note: the default username/password is admin/admin, we recommend you change that as soon as you log in for the first time (Grafana will prompt you).
thingy application
- If you do not already have an application running that you would like to instrument, you can create a new application for demo purposes. Let us call this application
thingy.
- At a bare minimum, to get the most from your device you will want to run
node_exporter, which exports machine metrics like packet counters and memory usage. We will use this exporter to show how to configure and scrape a device, but there are many other useful exporters that may interest you as well:
- MQTT exporter
- Redis exporter
- OpenVPN exporter
- Redis exporter
- PostgreSQL exporter
- Scan this list for any other open-source code you may be running. If an exporter exists for your preferred database/message queue/application, it is always a good practice to track it. Since there are many pre-baked exporters and dashboards, you can monitor almost everything you did not write with minimal setup. The real power comes when instrumenting your own code, more on that in another post!
-
Using our
node_exporter example, add your exporter to your
docker-compose.yml to configure the on-device scraping process. If you are not using multicontainer mode, you can just daemonize the
node_exporter process as part of your single container application.
-
-
Find or create a dashboard in Grafana to visualize what you need from the data you are now collecting (make sure the datasource type is Prometheus!)
-
Drop the dashboard json blob into the
grafana/dashboards directory, following the
node_exporter example
here.
Multi-exporter setup
In order to configure multiple exporters such as
node_exporter and perhaps the
blackbox_exporter (in order to monitor your own backend remotely), you can use our example project called the
meta-exporter to accomplish that. Simply add the meta-exporter
docker-compose.yml setup to your project and copy over the source code. You will need to set the
META_EXPORTER_PORT environment variable to whatever single port you plan to use (port 80 in the case that you are using public URLs to scrape), and a comma-separated list of
{{port}}/{{endpoint}} exporters that you have configured. In the example setup, both
node_exporter and
blackbox_exporter have been configured to export data about the device’s OS as well as the balenaCloud backend. In the
meta-exporter example, you can find a few This setup is quite powerful in terms of collecting lots of debugging information!
Upon completion,
baletheus should log letting you know it is updating the registry of devices:

Bonus points
The real power of PromQL (Prometheus' query language) comes when filtering by tags, which are metadata associated with different timeseries. Since baletheus by default exposes a bevy of tags to Prometheus, it is trivial to begin dissecting your data by commit/OS version/device type. This feature will allow you to track changes side-by-side and be more sure than ever when promoting a new OS version or code release to production.
At this point, you should be able to monitor any number of (single) exporters and create beautiful graphs and visualizations for those devices/exporters/applications. This tutorial is just the tip of the iceberg, Grafana and Prometheus are incredibly active communities that are evolving every day. Some other things potentially worth investigating (though mostly outside the scope of this tutorial):
Final notes
Grafana and Prometheus are both fairly robust, resource-intensive applications. While it is possible to deploy a full monitoring stack following the instructions above if you have any data retention requirements we recommend either
streaming the timeseries to a persistent backend or deploying directly in the cloud for any production deployment. Prometheus makes use of persistent storage (which can shorten the life of some media like SD cards), though Grafana should be fully configurable proscriptively.
This tutorial has been adjusted to make Grafana as lightweight as possible to run on an edge device. Since this tutorial attempts to minimize disk writes, upon every subsequent deploy the admin password will need to be reset.
Alternatively, feel free to configure
a more persistent storage medium One of the niceties of a pull-based monitoring system is you can redeploy the same stack in multiple places without reconfiguring the clients, saving the headache of changing the whole fleet. Tell us how you monitor your own stack & fleet in the
forums!
Pictures are worth more
Glossary
Prometheus:
Pull-based monitoring system and time series database
Grafana:
Visualization platform for time series data
Alertmanager:
Prometheus-project secondary component that handles alerting
Service discovery: Supported mechanism to add new scrape targets to Prometheus backend
Sidecar: Process that runs alongside an application, aggregating data and exporting when scraped by Prometheus
Exporter:
Sidecar process that runs alongside an application and returns metrics describing the state of the application