12 January 2022 / Last updated: 12 Jan 2022

Build a heartrate monitor using an e-ink reader, a Raspberry Pi, and balena

Execution time: 1 hr - 2 hrs
Difficulty: Medium
Cost: High
Are you looking to decrease your stress and improve your mental well-being? Follow along with my DIY guide for monitoring your heart rate during the work day!
Introducing balenaHealth, a heart rate monitor based on balena and a Raspberry Pi
I built a heart rate monitoring system for my home office using balena technology as part of my balenaLabs Residence. Use the steps from this guide to follow along!

What's a balenaLabs Residency?

New and existing teammates, and even community members, are welcome to create a project using balena to learn the ins and outs of the platform. For new teammates, as my experience had been, it's a way for me to learn more about the tools, culture, and workflow, all while meeting other teammates and the greater community.
Learn more about the balenaLabs Residency Program.

Background

We can all agree that mental health is extremely important. The goal of balenaHealth is to create DIY solutions for improving your mental well-being. In this initial version, the project is used for monitoring your heart rate while working to gauge stress levels and decrease them over time.
This solution allows you to monitor real-time and historical heart rate data while working. It will continually measure and display your heart rate on the locally connected screen. The wireless heart rate sensor communicates real-time to a Raspberry Pi via Bluetooth. An InfluxDB time series database is kept on the device and your historical heart rate data is presented by Grafana via a URL. This will help you spot trends and determine if this method of reducing stress actually works.
Your desktop RPi application will update the attached E-Ink display every 30 seconds (configurable) with your latest heart rate. If your heart rate reaches a configurable threshold, a sunset image will show on the E-Ink display, reminding you to take some deep breaths. You can also configure a small buzzing sound as an audio cue. This reminder to breathe will hopefully lower your heart rate and reduce your stress levels.

Project highlights

  • Includes simulation mode for those wishing to test without purchasing hardware
  • Supports any Low-Energy Bluetooth (BLE) heart rate monitor that conforms to Bluetooth SIG's Service Schema.
  • Features testing with the Polar H10 BLE heart rate device
  • Includes a time-series graph over a persisting database to see heart rate over time (InfluxDB -> Grafana)
  • Shows heart rate on an attached E-Ink display
  • Includes configuration for visual and audio indicator when you heart rate exceeds a certain threshold

Project tutorial

Hardware required

Note: You can deploy this project using simulation mode without having the heart rate sensor, E-Ink screen, or buzzer module attached. The case is optional as well.
Total with all equipment: $254
Total with only essential equipment: $125

Software required

  • a free balenaCloud account (your first ten devices are free and fully-featured, perfect for small-scale projects like this one)
  • balenaEtcher to flash the os image onto your SD card
  • balenaCLI if you're wanting to tinker, hack, and better understand the tooling from the command line
  • the project GitHub repo if you'd like to fork the project and learn more

Hardware configuration

Note: Feel free to skip this section if you are running the application in SIMULATION_MODE=true and don't have hardware.
Here are two images of the overall system in operation, one where my bpm is "normal" and the other after a triggering event.
System
A helpful website for getting info on the BCM and pin mappings for the Raspberry Pi is pinout.xyz. All pin names mentioned are for the BCM mappings for the Raspberry Pi 4 as shown in this image:
Pinout

Fan pins

My fan (mounted to the case) is using a 5V (red) and a Ground (black) pin. Any will do.

Buzzer pins

My buzzer is using a 3.3V (red) and a Ground (black) pin. The white jumper wire connects from the I/O pin on the buzzer board to the GPIO 5 pin on the RPi.

E-Ink pins

I followed along with the the Waveshare DIY Projects Guide to wire the E-Ink display to the RPi. Since I have a case mounted, I couldn't use the nice header strip that would have mounted it directly to the RPi. Instead, I configured the various SPI pins to those on the RPi. In order for me to handle the Key 1 press event from the display, I configured one of the header pins to GPIO Pin 16 on the RPi.
E-Ink PinWire ColorRPi Pin
BUSYpurpleGPIO 24
RSTwhiteGPIO 17
DCgreenGPIO 25
CSorangeGPIO 8
CLKyellowGPIO 11
DINblueGPIO 10
GNDbrownGND
VCCgray3.3V
Here is an image of my E-Ink screen wiring followed by some close ups of the RPi wiring.
EInk_Pins
CloseUps

Deployment

Alright, now that you you've got your hardware configured, it's time to look at deploying the software. I'll get into the how and various configurations after you get the software deployed. There are two options.

The advanced way

If you are already a balena user it might be better for you to use this way. You can clone the project from GitHub and use the balena CLI to push the application to your device. This is the best option if you want to tinker with the project and have full control.
The Getting Started Guide covers this option. After you've created the application and pushed the code using the CLI, follow the steps below.

The easier way

Sign up for a free balenaCloud account. Your first ten devices are free and full-featured! Then use the button below to create and deploy the application:
balena deploy button
You should see a model popup that looks similar to this:
deploy_1
You can name the application whatever you'd like. Push Create and deploy and you'll see a new application with that name show up in the dashboard.
If you don't have the hardware but still want to test the application, toggle advanced and set SIMULATION_MODE to true. If you have a heart rate sensor, make sure to set this value to false so that the proper code is used to poll for heart rate. Also, set the H10_MAC_ADDR variable to your heart rate devices' mac address. Check out the Services and Configurations below for details on determining your sensors' mac address and other configuration options.
Once your application has been created, you can set up and add a device within that application by clicking the Add device button. When you add a device, you specify your device type, and if you are connecting to a wireless network you can set your WiFI SSID and passphrase here too.
Note: I have used a Raspberry Pi 4 in the image below but be sure to select the correct device type for the device you are using.
deploy_2
Notice that I selected the Development edition. This allowed me to push to the device locally, speeding up my development significantly.
This process creates a customized image configured for your application and device type and includes your network settings if you specified them. Once the OS image has been downloaded, it’s time to flash your SD card. You should use balenaEtcher for this.
Once the flashing process has completed, insert your SD card into the Raspberry Pi and connect the power supply.
deploy_3

First device boot

When the device boots for the first time, it connects to the balenaCloud dashboard, after which you’ll be able to see it listed as online.
deploy_4
After a few minutes, your device information screen in the dashboard should look something like the following image that shows the services running, one for each of the software services (deployed Docker containers).
If not, check out our troubleshooting guide or head over to the forums where we can help you out.
deploy_5
One of the great benefits of using a free balenaCloud account is that you’re able to use the Public Device URL feature.
Enable this toggle on your device and click the blue arrow to access the dashboard; you can share this link or bookmark it for use from your phone or another mobile device. As long as your balenaHealth device is online and working, you’ll be able to access your dashboard from anywhere!
deploy_6
If you don’t want to enable the public device access, you can still view the dashboard from within your own local network by using the IP address value from the image above. Yours will be different, but if you enter https:// into a browser, you’ll still be able to access the dashboard as long as you’re on the same network as the device. For example, to access my device I would use https://192.168.1.7.
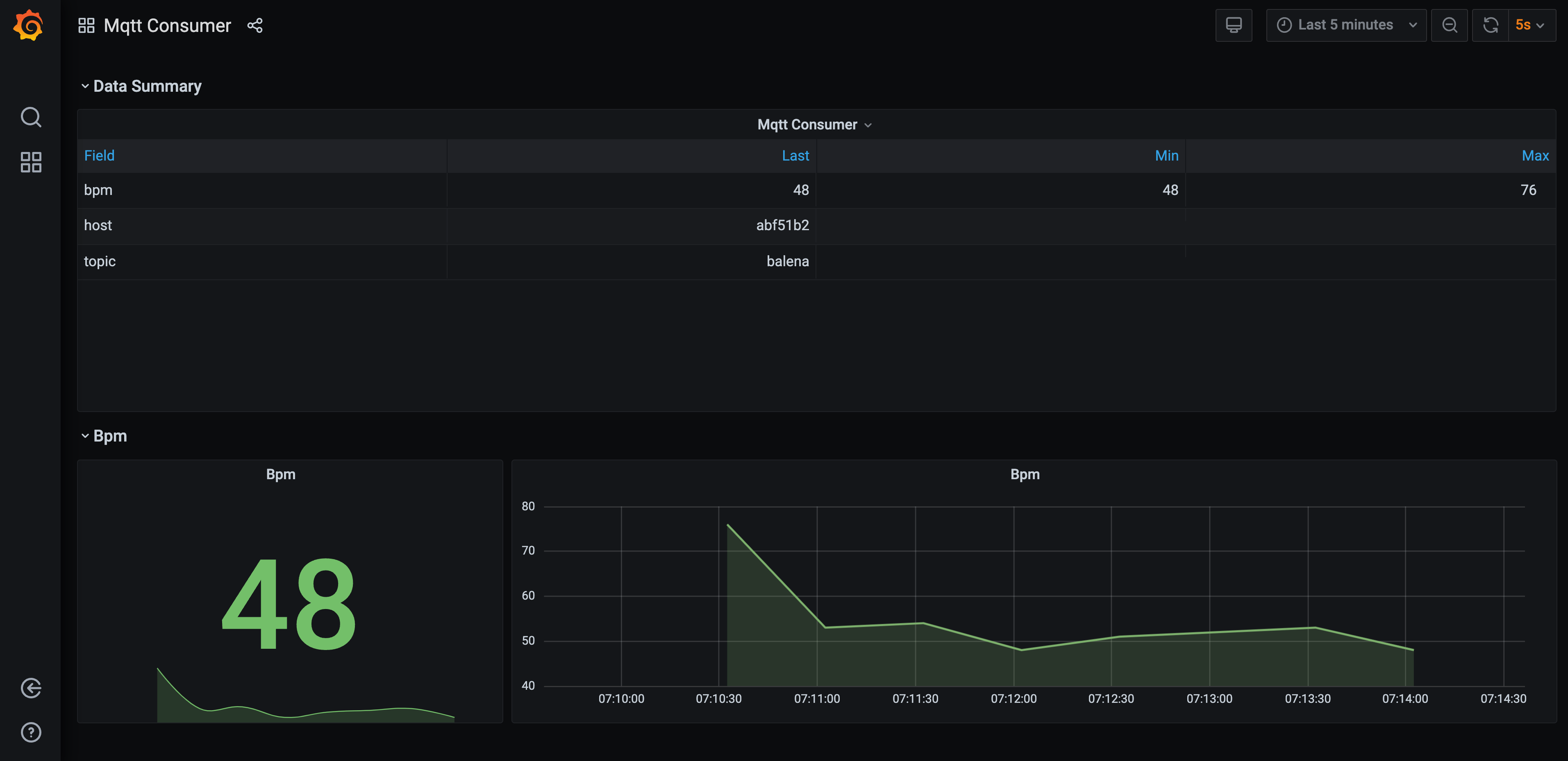
When you first open your dashboard, you should see the default page with a summary at the top and collapsed view for your bpm. Click on the arrow to the left of the Bpm to expand that section and see the historical data. Initially, you may want to change the time frame using the dropdown in the upper right from the default of “Last 12 hours” to something shorter so the graph isn’t squished to the right. Here I've just shown my own heart rate for the last 5 minutes.
deploy_7
Because balenaHealth saves your dashboard data to a persistent volume, your changes will be saved even if you reboot or restart all of the containers on the device.

System Overview

Alright, now that you've got your device deployed, let's take a look at how the whole system comes together. This section is also a useful reference for configuring your own environment and understanding the how for balenaHealth.
logo
The system architecture image above shows the high level view of the containers deployed on the Raspberry Pi. To learn more about this operating system, head over to our page on balenaOS. There are six user-space containers deployed as services via the docker-compose.yml file. These are described below.

Services and Configurations

data-collector service

This service runs a Node application that receives HR data over BLE and routes it to the MQTT broker. Let's take a look at the relevant section of the docker-compose.yml file.
services:
  data-collector:
    build: ./data-collector
    restart: always
    privileged: true
    network_mode: host
    environment:
      - SIMULATION_MODE=false # set to true if you have no HW
      - H10_MAC_ADDR=E8:78:8D:A0:03:CA # see README.md
      - BLUETOOTH_RETRY=30 # integer number of seconds
      - MQTT_PUB_INTERVAL=30 # integer number of seconds
As you can see, this service builds the local data-collector. Looking at that project's Dockerfile.template the base build image is balenalib/%%BALENA_MACHINE_NAME%%-ubuntu-node:14.18.1-bionic-build where %%BALENA_MACHINE_NAME%% will resolve to your device (ex: raspberrypi4-64). After building the application, I use a different container for runtime, balenalib/%%BALENA_MACHINE_NAME%%-alpine-node:14.18.1-run. This means that the container deployed will have a slimmed down container size. Using install_packages, I made sure to install the required BLE bluetooth package bluez-deprecated. The Docker CMD executed is start.sh which just executes npm run start (or npm run start-sim if in simulation mode) before idling.
Check out index.js to see how I spawn the gatttool application in order to connect to the heart rate monitor via bluetooth low-energy (BLE).
There are four configurable environment variables:
  1. SIMULATION_MODE is a flag for selecting which file to execute. If it's not set or set to false, I'll assume you have the hardware and it's hooked up. If it's set to true, I'll run a simulation of the hardware instead.
  2. H10_MAC_ADDR is the Mac Address of your sensor. You can figure out your sensor's Mac Address by starting the service on idle and running bluetoothctl | grep Polar or hcitool lescan | grep Polar.
  3. BLUETOOTH_RETRY is the number of seconds to wait to try to reconnect to your sensor via the gatttool application.
  4. MQTT_PUB_INTERVAL is the frequency in seconds that you want to send your heart rate (in BPM). Too often, and the e-ink display can't keep up with the changes and you will see some strange symbols. Not often enough and you won't get an accurate account of your heart rate.

eink service

This is a Python app that receives live heart rate from the MQTT broker and outputs it to the E-Ink display attached to your Raspberry Pi. Let's take a look at the relevant section of the docker-compose.yml file.
services:
  eink:
    build: ./eink
    restart: always
    privileged: true
    network_mode: host
    environment:
      - SIMULATION_MODE=false # set to true if you have no HW
      - BPM_THRESHOLD=80 # integer bpm threshold
      - BUZZER_ALARM=true # set to false if you don't want the buzzer to sound
      - HEARTBEAT_INTERVAL=60 # integer number of seconds
      - MQTT_RETRY_PERIOD=30 # integer number of seconds
As you can see, this service builds the local eink. Looking at that project's Dockerfile.template the base image is balenalib/%%BALENA_MACHINE_NAME%%-ubuntu-python:3.7-bionic-run. I used the run variant to slim down the container size. Using install_packages, I made sure to install the relevant packages for my application. I used pip to install a few more Python packages. The Docker CMD executed is start.sh which just executes npm run start (or npm run start-sim if in simulation mode) before idling.
Check out eink.py to see how I receive MQTT messages and route them to the display in real time.
There are five configurable environment variables:
  1. SIMULATION_MODE is a flag for selecting which file to execute. If it's not set or set to false, I'll assume you have the hardware and it's hooked up. If it's set to true, I'll run a simulation of the hardware instead.
  2. BPM_THRESHOLD is the configured threshold to trigger the image and buzzing alarm as a reminder to breathe. Everyone has different base heart rate levels, so make sure to set it sufficiently high so as not to trigger during periods of non-stress.
  3. BUZZER_ALARM is a flag that enables or disables the buzzer alarm that sounds when the threshold is reached. The default is set to true.
  4. HEARTBEAT_INTERVAL is the number of seconds to elapsed with no heart rate data before clearing the screen. With E-ink displays it's import to not leave the screen with any black pixels on it for too long, or else they could get burned in! This helps make sure that when you walk away or there is a disconnect event, the screen repeatedly clears itself.
  5. MQTT_RETRY_PERIOD is the number of seconds that must elapse before trying to connect to the MQTT broker again. This is only used if a connection dies or is failed to be established in the first place (ex: perhaps the mqtt service is slower to spin up).

mqtt service

This service runs the Docker Hub base image for eclipse-mosquitto:1.6.15. The Mosquitto broker is a lightweight open source message broker for MQTT that connector, eink, and data-collector all rely on to route heart rate data around the system. Learn more about the Mosquitto MQTT Broker here.

connector service

This service intelligently connects data sources with data sinks in block-based balena applications. The connector block is a docker image that runs telegraf and code to find other services running on the device, and intelligently connects them. For Balena-Health, connector will route MQTT messages from the balena topic to the influxdb service so that dashboard can display heart rate values.
Check out the balenablocks/connector repo for more details.

influxdb service

The influxdb service is used for building our historical heart rate database. It exposes the heart rate data that connector routes to the dashboard service. This service simply uses the arm32v7/influxdb image from Docker Hub. Find out more about influx here

dashboard service

A customizable data visualization tool with automatically generated dashboards based on the discovered schema of an InfluxDB instance running on the same device. Here, I am using it to visualize heart rate readings over time.
This service will display a your historic heart rate measurements in a Grafana dashboard accessible via the device URL port 80. If you're deploying the project to balenaCloud, make sure to enable your device's Public URL to view this dashboard.
Check out the balenablocks/dashboard repo for more details.

Next Steps

Go ahead and explore! There are many future adaptations that could be made to expand balenaHealth's capabilities. A few I had in mind are:
  • Image recognition for more data on stress level derived from time spent frowning vs smiling
  • HIPAA compliant AWS cloud environment linkage. It could use the MQTT connector balenaBlock to connect a RPi to an AWS cloud environment. Through monitoring data trends in your AWS environment, you may spot fewer high-heart rate periods while working.
Please feel free to expand on balenaHealth and submit pull requests to the repo. Feel free to ask questions in the comments (also connected to our Forums) below.
I hope you enjoyed deploying this project as much as I did—see you next time!
by Ryan HamptonProduct builder at balena